 |
| |
 |
上海啟策動力測試設備有限公司
(原上海啟測機電科技發展有限公司)
| 地 址: |
上海市真南路4268號 |
| 電 話: |
021-69898517 |
| 銷售熱線: |
013962902700 |
| 傳 真: |
021-69898527 |
| 網 址: |
m.sastdigital.com.cn |
| |
|
 |
|
|
|
|
|
|
|
| 計算機測控系統 |
| 已被閱讀:17914 |
| |





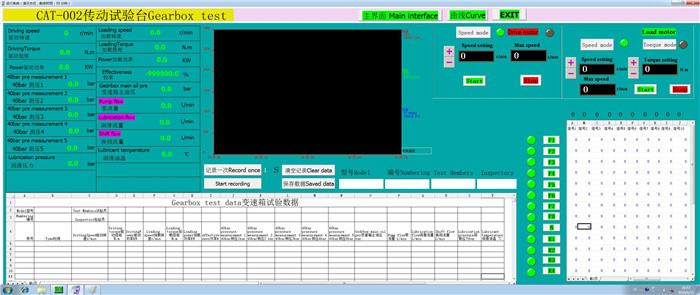
一 、發動機試驗臺項目介紹: 1、某型號發動機需要耐低溫及耐高溫全負荷加載試驗(溫度范圍 -40℃ 至80℃) 2、發動機測控單元和發動機同處一個全封閉試驗室,要求體積越小越好 二 、實施方法: 我公司接到任務后,立即組織技術人員商討實施方法,一致認為:老式的發動機測控單元根本不能滿足需要,經過反復對比,最終采用采用ATMEL公司的軍品級ATMEGA168作為CPU。經過3個多月的技術開發和系統調試,終于拿出樣品。同時對測功機加以改進,在其外部加裝一個恒溫箱(內裝壓縮機組、加熱機組、數顯溫度控制儀)。 在某軍工企業試驗室,我們的產品和發動機一起,完成了500小時的高強度耐久試驗,無質量問題,得到總參裝備部高度評介。 現在我們將此產品在民品試驗項目中大力推廣(發動機試驗臺、電機加載試驗臺、減速機加載試驗臺) 三、 ATMEL發動機測控系統介紹 1、高可靠性 2、體積小(高800mm,寬600mm,深200mm),只需一根數據通訊線與計算機連接。 3、測試主參數:轉速、扭矩、功率 4、8路溫度、壓力、流量測試通道(溫度、壓力、流量任意選擇,最大量程任意編輯) 5、8路壓力流量擴展通道 6、發動機工作轉速PID自動控制 7、測功機加載扭矩PID自動控制 8、可編程程序控制:用戶根據試驗工況(轉速、扭矩、運行時間),編輯1個文件,試驗時點擊文件名稱,完成全自動控制 四、 我公司產品在軍工企業應用情況介紹 1、魚雷發動機試驗臺 2、直升機發動機試驗臺 3、坦克發動機試驗臺 4、坦克齒輪箱加載試驗臺 5、殲-20隱形戰機聯體泵馬達試驗臺 6、驅逐艦柴油機試驗臺 7、航空高速電機試驗臺 |
|
|
|
|
|
|